
If you’ve worked on early machine learning projects, you probably know the feeling. You have code scripts everywhere, various spreadsheets with scores & parameters written down, and randomly named files with model weights.
As our team got bigger and our AI projects became more ambitious, we realized the simple “spreadsheet” methods just wouldn’t work anymore. We needed to get organized. We needed reliability and a clear view of our work. This is the story of how a few years back, we found a key tool to help us: ClearML and we’ve been using it ever since.
We needed a tool that could track our experiments & artifacts and more importantly, bring order to our entire AI development process. After looking at a few options, ClearML stood out as the best choice. It had all the features we needed, was easy to set up, and promised to help us manage our work from start to finish. We decided to go for it and the impact has been huge.
Here’s a closer look at the key ways ClearML has improved our workflow.
It is vital in machine learning to make sure you can repeat your results. If you can’t, fixing problems is a nightmare, working together is hard and you can’t really trust your own work.
The challenge before ClearML: Before, repeating an experiment meant going through a long process. We had a couple of spreadsheets that were multiplying with every project we started, parameters used to run the training had to be written down manually and once the training was running, we had no easy option to verify what parameters were used.
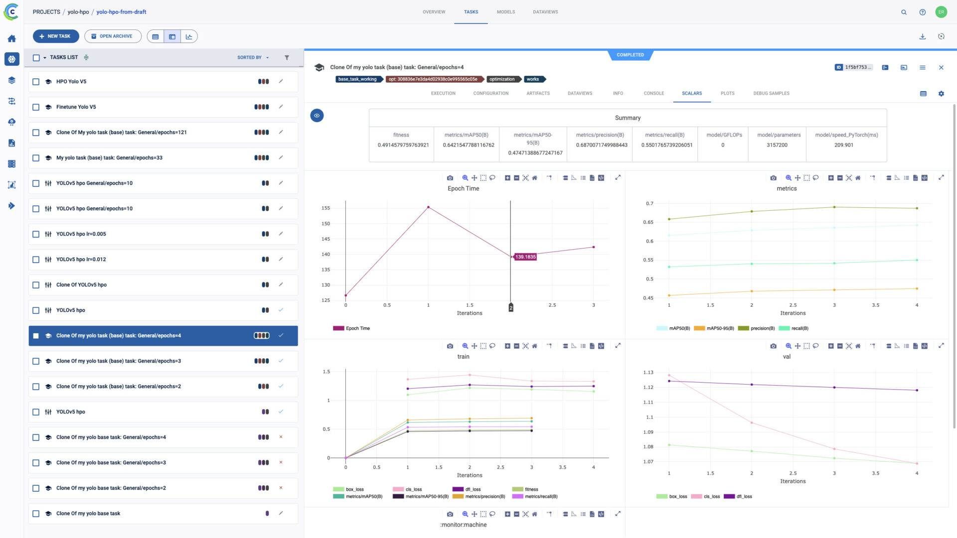
How ClearML solved it: ClearML acts like an automatic note-taker for every experiment. It automatically saves:
The impact: Now, repeating an experiment is as simple as clicking a “clone” button. This has been a huge help for:
To make better models, you need to understand why an experiment gave you a certain result. When you just put data in and get a result out with no idea of what the model metrics are, it’s like walking in the dark.
The challenge before ClearML: We tried to use our own, super simple tools for metrics comparison. Even though, after some training, the tool got the job done. Nonetheless, it was a hassle, and trying to see performance trends over time was a lot of work. Figuring out which code and dataset created a specific result often felt like detective work.

How ClearML solved it: ClearML gives us a single, easy-to-use dashboard that acts as a command center for all our ML training.
The impact: This transparency has allowed us to:
ML training creates a lot of files: model weights, graphs, debug data, samples, reports, and many more, depending on the type of ML training you run. Keeping all of them organized is key to working well.
The challenge before ClearML: Our files were hiding in the deep abyss of cloud buckets. Models were easy to lose since every training produced tens of files with cryptic names. This led to confusion, accidental mistakes and made it hard to find the right file when we needed it.
How ClearML solved it: ClearML makes sure that your files are there when you need them.
The impact: This organized approach to file management has led to:
Using ClearML was more than just adding a new tool. It helped us build better work habits. Because the platform handles so much of the tracking and organization automatically, our team spends less time on manual record keeping and more time coming up with new ideas.
We now experience:
ClearML has become an essential tool for our ML team. It brings a level of clarity and efficiency to our work that we couldn’t achieve before. If your team is struggling with the messy parts of machine learning and you want to improve your process, we highly recommend taking a look at ClearML.